Verified and reliable data and tools for ship owners, managers, charterers, brokers and insurers.

Gain complete control and clarity over your fleet's performance and compliance with Charter Party Agreements (CPA). Use advanced voyage reports and playback features to resolve disputes efficiently, supported by precise historical positional and weather data. Monitor voyages in real-time to ensure optimal operations, reduce risks, and confidently address any claims with robust, data-backed evidence.
.webp)
Stay ahead of every critical voyage event with real-time notifications tailored to your operational needs. Receive alerts for key events like arrivals, departures, course changes, ECA zone entries, weather impacts, and more. Ensure timely actions such as adjusting insurance coverage or coordinating with your team.
.webp)
Eliminate the hassle of searching through emails or making calls to track vessel locations and voyage status. With the fleet dashboard, access a centralized source of truth that provides a complete picture of your fleet’s operations with just one click. Monitor vessel speed, voyage details, and load conditions in real-time, saving valuable time and ensuring consistency across your team.
.webp)
Allocate resources more effectively and avoid unnecessary costs or delays. Accurately determine the estimated time of arrival of ships at ports and ensure that supplies are ready as soon as the vessel docks.
.webp)
Quickly identify the location of vessels that need emergency support and deliver the equipment and supplies they need, whether to the next port or their location at sea.
.webp)
Analyse seasonal port congestion and traffic density to understand where and when potential customers are most likely to be, and stay on step ahead of the completion.
.webp)
Secure profitable deals by monitoring global positions and movements and quickly matching cargo with suitable vessels.

Investigate vessel performance and history and advise clients with confidence on the best options for their cargo or circumstances. Track vessels and be notified of route deviations, weather concerns or other potential disruptions and keep your clients updated with accurate and reliable information.
.webp)
Assess market trends including port congestion, trade route density, and shifts in regional demand and spot emerging opportunities before your competition. Make informed recommendations to clients about timing and routes, becoming an essential partner to their operations.
.webp)
Minimise demurrage costs and optimise operations with real-time tracking, helping you monitor movements and ensure you stick to schedules. Accurately anticipate arrivals, taking vessel performance, weather, and port congestion into account, and smoothly plan onward logistics.
.webp)
Screen vessels for ownership, management and operational risks before agreeing chartering terms. Once terms are agreed monitor vessels for potential risks, such as adverse weather, piracy-prone areas, or mechanical delays.
.webp)
Verify vessel routes and ensure they are adhering to terms laid out in the charter party agreement. Monitor speed and performance to align with speed and consumption clauses and avoid unnecessary costs.
.webp)
Understand key performance and operational information about each vessel prior to underwriting, including their ownership and management structures. Monitor vessel movements in relation to geopolitical and weather events and ensure appropriate coverage.
.webp)
Screen vessels for operational, management and ownership risks to confirm compliance with sanctions and other regulations. Ensure you only have vessels on your books that meet your risk appetite, monitoring your fleet and taking immediate action if potentially suspicious activity takes place.
.webp)
Replay movements and ensure you conduct thorough and prompt investigations. Provide a complete picture of events leading up to a claim by deep diving into vessels, ports and routes to understand contextual details like performance history, historical port congestion, trade route density, weather, and more.
.webp)
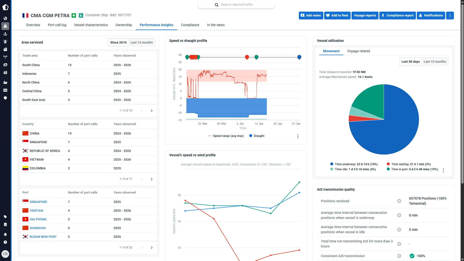
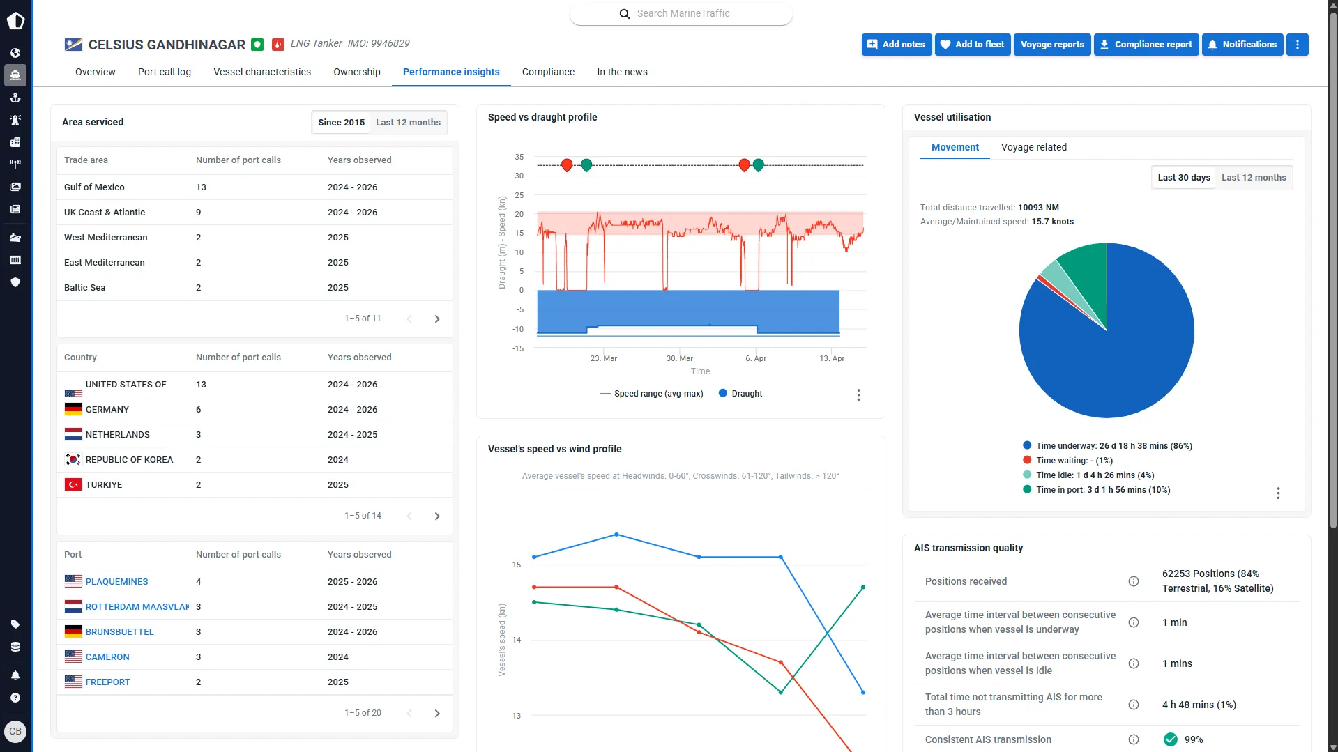
Kpler provides real-time vessel tracking, voyage monitoring, and arrival forecasts that account for vessel performance, weather, and port congestion—enabling you to accurately predict ETAs and minimize demurrage costs. Rather than relying on manual updates or delayed reporting, you get continuous visibility into your fleet's location, speed, and voyage status through a centralized dashboard. For charters, this means optimizing schedules and coordinating onward logistics with confidence; for suppliers, it means having supplies ready when vessels arrive; for all operators, it translates to reduced delays, lower costs, and better coordination across your operations.
Kpler provides real-time vessel positions and movements, comprehensive route and performance history, port congestion analytics, and trade route density data—enabling brokers to quickly match suitable vessels with cargo and provide clients with confident recommendations. You can investigate vessel performance, track route compliance, identify weather or deviation risks, and assess market trends like port congestion and regional demand shifts. This intelligence allows you to spot emerging opportunities before competitors, advise clients on optimal timing and routes, and secure deals by being the broker who truly understands market conditions and vessel capabilities.
Kpler provides unified sanctions screening, ownership and management verification, vessel certification validation, and continuous monitoring for operational, compliance, and safety risks. For insurers, this enables accurate risk pricing during underwriting and ongoing portfolio monitoring; for ship owners, it validates vessel safety and insurance alignment; for compliance teams, it automates the detection of illicit activities like AIS spoofing, ship-to-ship transfers of sanctioned cargo, and suspicious trade lane deviations. Rather than fragmented manual checks, you get a single source of truth for comprehensive risk assessment and ongoing compliance monitoring.
Kpler's advanced voyage reports and playback features provide precise historical positional data, weather information, port conditions, and vessel performance metrics—giving you robust, data-backed evidence to resolve disputes efficiently. When claims arise, you can deep dive into the complete picture of events: understanding port congestion at the time, weather impacts on the voyage, vessel performance against contractual speed clauses, and exact route compliance. This detailed, verifiable evidence transforms disputes from he-said/she-said situations into objective fact-based investigations, reducing claims costs and resolving disagreements faster.
Kpler delivers seasonal port congestion patterns, trade route density analysis, regional demand shifts, vessel position and movement data, and emerging market trends—enabling you to anticipate where vessels will be and when demand will spike. Ship suppliers can position inventory strategically based on where fleets are converging; brokers can identify under-served routes and emerging opportunities. By understanding market dynamics before they're obvious, you can allocate resources more effectively, identify new customer opportunities, and provide clients with insights that make you an essential partner rather than a commodity service provider.